JarveePro Free Version – Lifetime Automation Power

The Only Lifetime Free Social Media Automation Tool You’ll Ever Need

Why pay for limited trials when JarveePro gives you a Lifetime Free Version packed with professional-grade automation tools? With JarveePro Free, you can manage unlimited accounts, automate likes, track growth, and filter accounts by status — all from one powerful dashboard.

This is not a demo. It’s not a short trial. It’s forever free.

Key Features of JarveePro Free Version

Unlimited Likes Automation for All Platforms

Boost engagement instantly with auto-like features across major networks:

  • Facebook Reels, Posts & Stories

  • Instagram Reels, Posts & Stories

  • YouTube Videos & Shorts

  • Twitter Tweets

Unlimited Accounts Support

No limits. Add, organize, and manage as many accounts as you want without restrictions.

All Addons Included (Even Free!)

Enjoy advanced browser technology such as:

  • Fingerprint Browser

  • Cookie Isolation

  • Cache Separation

  • User-Agent Spoofing

  • Proxy & IP Manager (dedicated or rotating IPs)

Smart Campaigns & Category Management

Easily group accounts by niche, assign automation targets, and scale campaigns with precision.

Powerful Account Insights & Checks

JarveePro doesn’t just automate — it monitors your accounts in real time.

  • Instantly check Friends, Followers, and Followings

  • See new messages (DMs) at a glance

  • Get instant account health updates

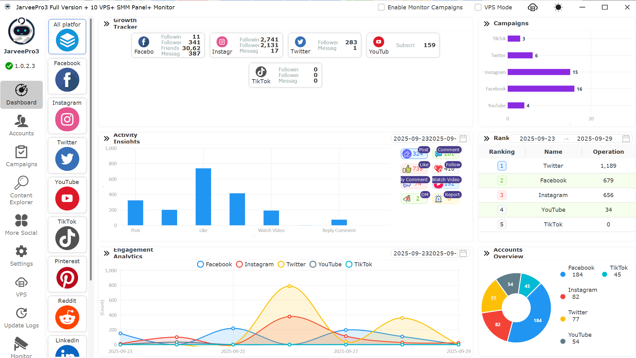
Advanced Dashboard Overview

Stay on top of performance with JarveePro’s visual analytics:

  • Growth Tracker: Monitor your total followers, friends, and subscribers across platforms

  • Activity Insights: Track posts, likes, comments, and DMs with easy-to-read charts

  • Engagement Analytics: Compare activity across Facebook, Instagram, Twitter, YouTube, and TikTok

  • Campaign Monitoring: See exactly which accounts are posting, commenting, or messaging in real time

Account Filtering by Status

Managing hundreds of accounts? JarveePro makes it easy with status filters:

  • Normal ✅

  • Running 🔵

  • Locked 🔒

  • Failed ❌

  • Unknown ❓

This allows you to instantly see which accounts are active, which need attention, and which require replacement — saving hours of manual checking.

Why Choose JarveePro Free Version?

Unlike other platforms that give you only 7–14 days of trial, JarveePro gives you forever free access with enterprise-level features. From unlimited accounts to automation, analytics, and security, you get the full power without hidden costs.

Download JarveePro Free Version Now and see why marketers call it the ultimate automation powerhouse.